
随着数字化转型的大潮汹涌而来,每一次APP的“摔跤”都仿佛在提醒我们:技术的快速发展同时带来了前所未有的挑战。
还记得3.15那天,除了“淀粉肠”的疯狂之外,“麦当劳崩了”这条消息也冲上热搜,这已经是麦当劳三个月内,第二次系统失灵。从2022年的9起到2023年的14起,应用崩溃事件的增加无疑在向我们敲响警钟。
我们知道,现代企业的应用系统正在逐步由传统架构向微服务、云原生等新兴架构转变。这一转型过程虽然大有益处,但也不可避免地给运维带来了一系列新挑战。

(点击可放大查看)
01传统监控,已经不能满足现代系统的运维要求:随着应用系统架构不断的微服务化、云化,带来了系统复杂度较高且调用关系链路长,同时运维数据增长快且数据量大等现实痛点,而如何应对这一变化?如何高效运维?我们急需新的方法和工具!
02缺乏以分布式追踪为主的监控手段:现今系统大多以分布式系统为主,传统的系统指标监测往往会错过意想不到的故障,同时容易造成告警风暴,因此急需以分布式追踪为主的监控手段来监控系统内部运行状态,解决未知的未知问题。
03烟囱式建设,导致数据分散且冗余:运维体系的建设过程中,当前大多企业或组织存在各类运维监控工具,存在烟囱式建设的情况,导致数据跨越分析难,数据难以融合,难以支撑运维智能场景。
基于当前企业运维痛点与挑战——中亦图灵智能可观测平台应运而生!
中亦图灵智能可观测平台
中亦图灵智能可观测平台作为新一代应用性能监控平台,拥有集资源管理、链路追踪分析、指标采集分析、日志采集分析、统一告警、应用动态画像、One Agent等核心能⼒为一体的新⼀代数据融合APM。旨在推动运维数智化转型,深度赋予运维组织可观测、可认知、可行动的能力,以确保业务系统始终保持在最佳状态下!

平台架构
中亦图灵智能可观测平台可支持ResourceTraceMetricLog不同数据类型的采集,链路、指标与应用全景画像已支持100+种,同时内置了100+种告警规则与仪表盘。

(点击可放大查看)
5大技术特性

1、全链路应用性能监测
基于Opentelemetry的全链路监测,实现对整个应用程序的端到端监控和分析(包括应用间调用、应用内组件间调用),识别潜在的瓶颈和性能优化的机会,并将应用故障定位到代码级别。
2、多维数据融合
图灵可观测性运维数据模型实现了以IT资源为核心对齐遥测数据(链路、指标、日志)、运维管理数据(告警、事件、变更等),打通了运维数据的空间关系与时序关系,使观测分析贯穿IT架构与运维管理。
3、应用全景画像
基于资源的自动发现与遥测数据的采集,实现应用架构拓扑的自动化绘制与基于时间线的动态观测,并采用SLO来穿透各资源指标数据与告警,有效缩短MTTR时间,并对变更影响等场景提供数据支撑。
4、采控一体的Agent
轻量化的采控一体Agent,实现系统层面的应用全景画像、自动监控。并能够采用插件的方式集成开源社区成熟的采集器,同时可基于Task模型进行扩展,并能自动化控制采集插件的启停与配置。
5、采控对象丰富
支持200+种常见资源与技术栈的自动发现、指标、链路、日志的采集。其中包括服务器、数据库、K8S、web中间件、消息中间件、java应用框架等。同时支持常见信创资源与技术栈。
平台功能模块
1应用系统
应用系统以卓越的视觉呈现,清晰展示系统与服务间的精妙拓扑关系。它支持服务视角的深入分析,精准展现关键指标与调用链路的内在逻辑。同时还具备基础架构视角,与资源信息联动展示服务器利用率,另外还具备健康与告警视角,可聚焦关键问题与基础设施,帮助用户快速识别潜在的瓶颈和故障点,助力快速定位问题。



2资源管理
资源管理是ITIM的主要模块,用户能够对主机、容器、进程组、技术组件以及K8s等IT基础设施进行细致入微的查看与分析,助力用户迅速斩断问题的迷雾,精准定位故障所在,从而轻松排除障碍,恢复系统的稳定运行。


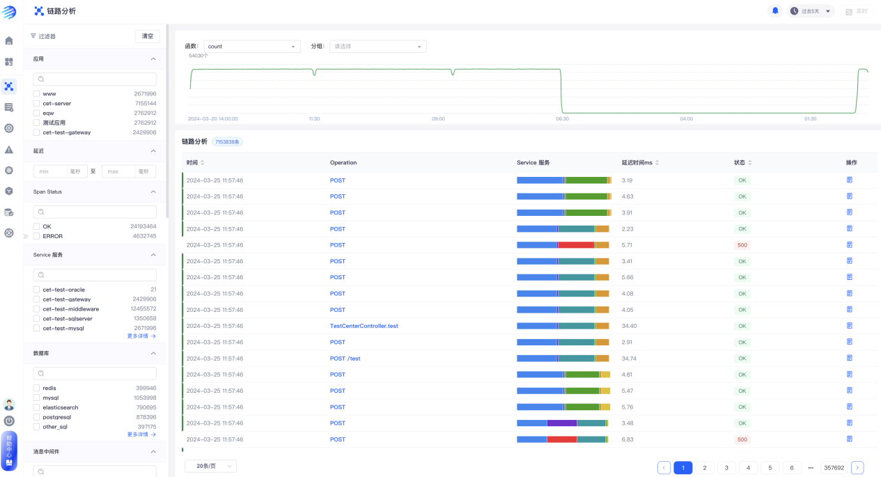
3链路分析
链路分析承载着丰富的分析与查看功能。用户可以从不同视角出发,深入剖析系统、服务、接口以及数据库等的运行状态,还能够轻松查阅链路、错误、span属性以及资源信息等上下文关键信息,从而全面掌控应用服务的运行细节,确保系统的高效稳定运行。



4Kubernetes
为确保微服务和容器化下的应用系统在 Kubernetes 环境中的稳定性和性能情况,Kubernetes 功能用于收集、分析和呈现运行在 Kubernetes 集群上的应用和服务,全面观察容器、Pods、节点和服务等 Kubernetes 对象的运行状况,为应用的部署、扩展和故障排查提供深入见解。

5统一告警
统一告警以其强大的功能,实现了全场景运维监控的统一接入、降噪收敛与统一管理,为企业数字化运营的智能运维过程注入了新的活力。它旨在降低运维成本、提升工作效率,成为企业数字化运营的重要支撑。其核心优势在于多源异构数据的统一标准化接入、海量无序告警通过AI算法实现智能收敛、告警与问题的统一分析处理。

6Agent管理
相较于传统的运维数据采集集成方式,图灵轻量化的采控一体Agent功能独具匠心。它不仅能够自动化控制采集插件的启停与配置,还轻松地将数据融入图灵智能可观测平台,更可巧妙地贯通数据集成与平台数据的底层实体与关系模型。使数据不仅可在平台上一览无余,更能依托平台之力,完成多样化的场景化分析。

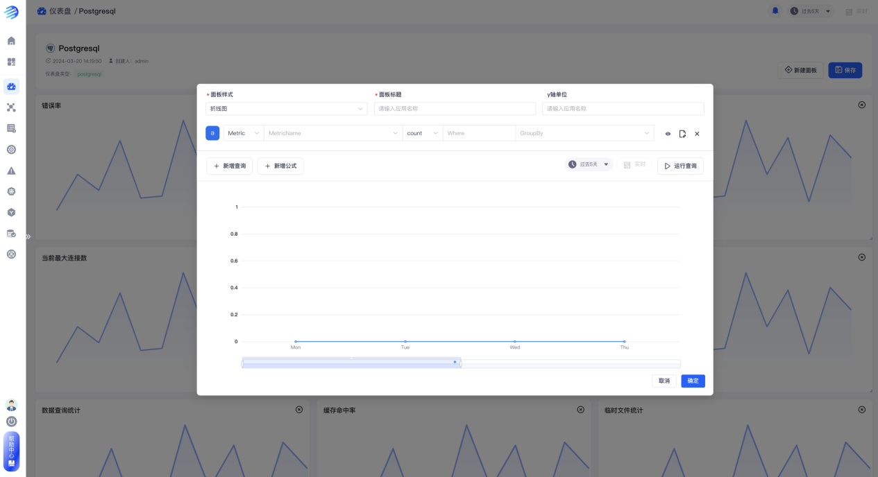
7仪表盘
仪表盘,作为平台数据可视化能力的关键模块,汇聚了多元化的数据展示样式、卓越的数据处理能力以及全面的产品通用功能。在仪表盘的助力下,用户可以轻松驾驭数据,洞悉业务脉络,为决策提供有力支持。

现预约体验通道已开启
可点击文末“阅读原文”进入官网
(https://www.kgops.com.cn)
进行预约体验